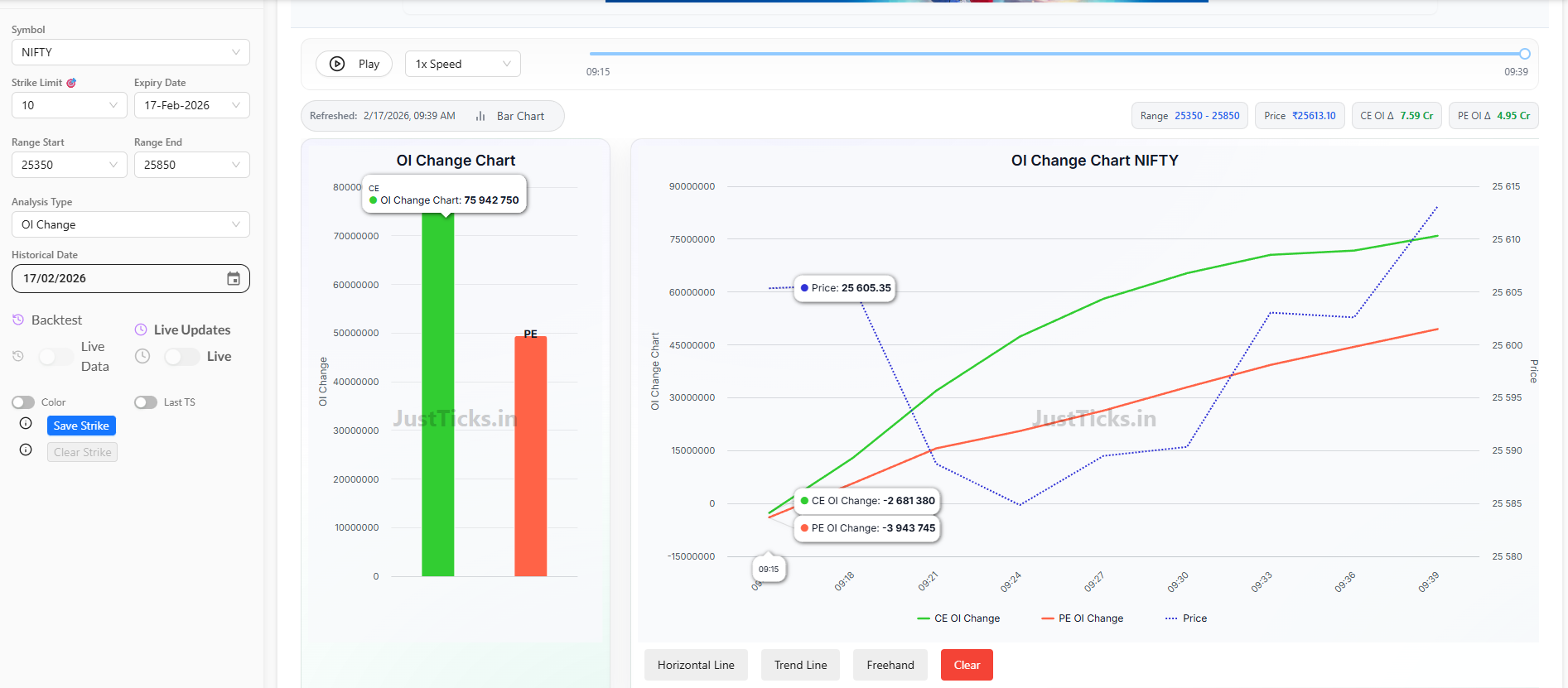
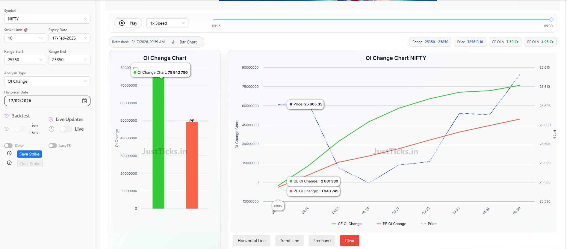
"Hi Dhan Team, I am a frequent options trader on your platform. I would love to see a native Cumulative OI Change Chart that tracks Call vs. Put OI alongside the Price line (similar to JustTicks or Sensibull).
Key features I’m looking for:
-
Live OI Change Tracking: A line chart showing how CE and PE open interest is trending minute-by-minute.
-
Custom Strike Selection: The ability to select specific strikes (e.g., ATM +/- 5 strikes) to see the net trend.
-
Price Overlay: Having the underlying Nifty/Bank Nifty price on the same chart to spot divergences between price and OI.
This would make Dhan a complete terminal for F&O traders so we don’t have to use third-party websites during live market hours."
